- Accounts & Connection Management
- Data Management & Analysis
- Price Monitoring
- Charting
- Trading
- Scanners
-
Builders
-
Manual Strategy Builder
- Main Concept
- Operand Component
- Algo Elements
-
Use Cases
- How to create a condition on something crossing something
- How to create an indicator based on another indicator
- How to calculate a stop loss based on indicator
- How to submit stop order based on calculated price
- How to calculate a current bar price using a price type from inputs
- How to Use a Closed Bar Price
- Automatic Strategy Builder
-
Manual Strategy Builder
- Autotrading
- FinScript
- Trade Analysis
- Media Feeds
- Logs & Notifications
- UI & UX
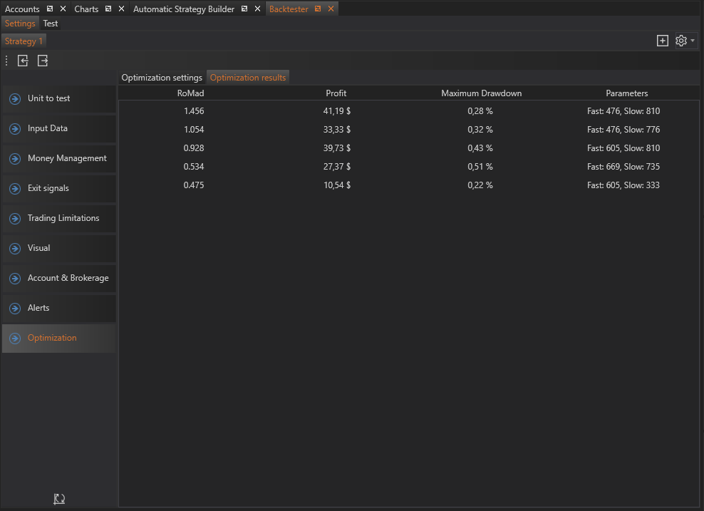
The Optimization Results tab in the Optimizer module displays the outcomes of the optimization process. This tab provides a detailed table containing the optimized combinations of parameters, allowing users to analyze and select the best configurations for their trading strategies.
Results
The results table includes several key columns that present the critical data for each optimized parameter set:
Â
Columns
-
Fitness: This column shows the value of the optimizing function. The optimizing function could be any of the selected Fitness Types, such as Return to Maximum Drawdown, Net Profit, or Profit Factor. The displayed value helps in assessing how well the strategy performs with the given parameter set.
-
Profit: Displays the profit generated by the strategy with the specific set of parameters. This helps in understanding the profitability of the strategy configuration.
-
Maximum Drawdown: Shows the maximum drawdown experienced by the strategy with the given parameters. This is crucial for evaluating the risk associated with the strategy.
-
Parameters: This column lists the values of the optimizing parameters for the specific configuration. It includes all the strategy, money management, and exit signal parameters that were optimized.
Â
By utilizing the Optimization Results tab effectively, users can make informed decisions about which parameter sets to implement in their trading strategies. This ensures that the strategies are optimized for maximum performance, balancing profitability and risk.
- Accounts & Connection Management
- Data Management & Analysis
- Price Monitoring
- Charting
- Trading
- Scanners
-
Builders
-
Manual Strategy Builder
- Main Concept
- Operand Component
- Algo Elements
-
Use Cases
- How to create a condition on something crossing something
- How to create an indicator based on another indicator
- How to calculate a stop loss based on indicator
- How to submit stop order based on calculated price
- How to calculate a current bar price using a price type from inputs
- How to Use a Closed Bar Price
- Automatic Strategy Builder
-
Manual Strategy Builder
- Autotrading
- FinScript
- Trade Analysis
- Media Feeds
- Logs & Notifications
- UI & UX