- Accounts & Connection Management
- Data Management & Analysis
- Price Monitoring
- Charting
- Trading
- Scanners
-
Builders
-
Manual Strategy Builder
- Main Concept
- Operand Component
- Algo Elements
-
Use Cases
- How to create a condition on something crossing something
- How to create an indicator based on another indicator
- How to calculate a stop loss based on indicator
- How to submit stop order based on calculated price
- How to calculate a current bar price using a price type from inputs
- How to Use a Closed Bar Price
- Automatic Strategy Builder
-
Manual Strategy Builder
- Autotrading
- FinScript
- Trade Analysis
- Media Feeds
- Logs & Notifications
- UI & UX
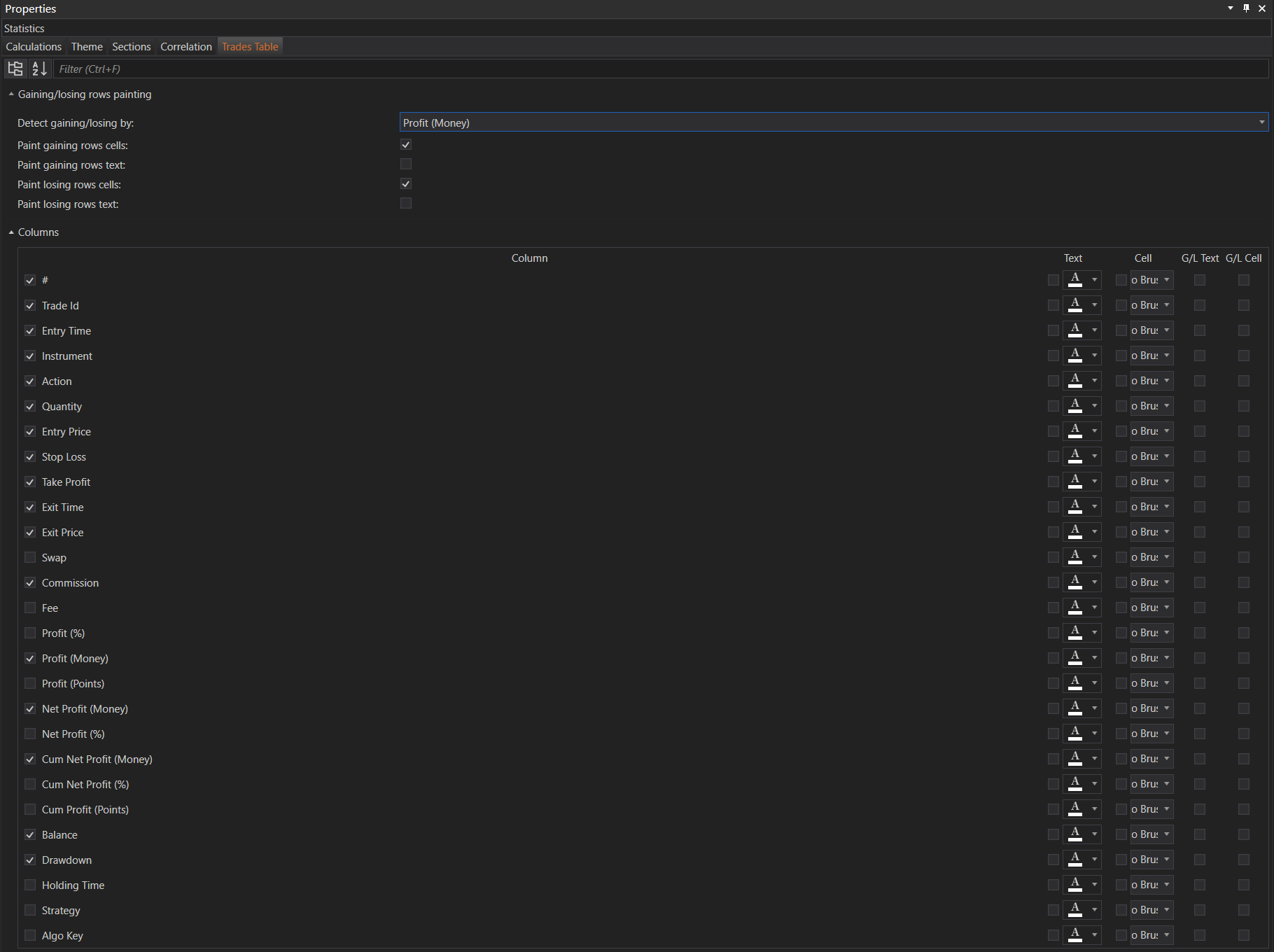
The Trades Table tab within the Properties of the Result Analysis module provides a comprehensive set of customization options for the trades table. This allows users to tailor the appearance and content of their trades data according to their preferences.
Gaining/Losing Rows Painting
Â
-
Detect Gaining/Losing by
- Description: Choose the metric used to determine if a row is gaining or losing.
- Options: Profit (Money).
Â
-
Paint Gaining Rows Cells
- Description: Enable/disable the painting of cells in gaining rows.
- Checkbox: Checked by default.
Â
-
Paint Gaining Rows Text
- Description: Enable/disable the painting of text in gaining rows.
- Checkbox: Unchecked by default.
Â
-
Paint Losing Rows Cells
- Description: Enable/disable the painting of cells in losing rows.
- Checkbox: Checked by default.
Â
-
Paint Losing Rows Text
- Description: Enable/disable the painting of text in losing rows.
- Checkbox: Unchecked by default.
Â
Columns Customization
Users can choose which columns to display in the trades table and customize the appearance of each column's text and cells.
Â
Available Columns
-
#
- Description: The unique identifier for each trade.
Â
-
Trade Id
- Description: The ID of the trade.
Â
-
Entry Time
- Description: The time when the trade was opened.
Â
-
Instrument
- Description: The financial instrument being traded.
Â
-
Action
- Description: The action taken (e.g., buy, sell).
Â
-
Quantity
- Description: The quantity of the instrument traded.
Â
-
Entry Price
- Description: The price at which the trade was entered.
Â
-
Stop Loss
- Description: The stop-loss price set for the trade.
Â
-
Take Profit
- Description: The take-profit price set for the trade.
Â
-
Exit Time
- Description: The time when the trade was closed.
Â
-
Exit Price
- Description: The price at which the trade was closed.
Â
-
Swap
- Description: The swap cost for the trade.
Â
-
Commission
- Description: The commission paid for the trade.
Â
-
Fee
- Description: Any additional fees for the trade.
Â
-
Profit (%)
- Description: The profit or loss of the trade as a percentage.
Â
-
Profit (Money)
- Description: The profit or loss of the trade in monetary terms.
Â
-
Profit (Points)
- Description: The profit or loss of the trade in points.
Â
-
Net Profit (Money)
- Description: The net profit of the trade in monetary terms after costs.
Â
-
Net Profit (%)
- Description: The net profit of the trade as a percentage after costs.
Â
-
Cum Net Profit (Money)
- Description: The cumulative net profit in monetary terms.
Â
-
Cum Net Profit (%)
- Description: The cumulative net profit as a percentage.
Â
-
Cum Profit (Points)
- Description: The cumulative profit in points.
Â
-
Balance
- Description: The account balance after the trade.
Â
-
Drawdown
- Description: The drawdown experienced in the trade.
Â
-
Holding Time
- Description: The duration for which the trade was held.
Â
-
Strategy
- Description: The strategy used for the trade.
Â
-
Algo Key
- Description: The algorithm key associated with the trade.
Â
Customization Options for Each Column
-
Text
- Description: Customize the text appearance for each column.
- Options: Font, size, bold, italic, underline.
Â
-
Cell
- Description: Customize the cell appearance for each column.
- Options: Background color, border style, etc.
Â
-
G/L Text
- Description: Customize the gaining/losing text appearance.
- Options: Font, size, bold, italic, underline.
Â
-
G/L Cell
- Description: Customize the gaining/losing cell appearance.
- Options: Background color, border style, etc.
Â
These settings allow for detailed customization, providing users with control over how their trades data is presented and ensuring that the trades table meets their specific needs and preferences.
- Accounts & Connection Management
- Data Management & Analysis
- Price Monitoring
- Charting
- Trading
- Scanners
-
Builders
-
Manual Strategy Builder
- Main Concept
- Operand Component
- Algo Elements
-
Use Cases
- How to create a condition on something crossing something
- How to create an indicator based on another indicator
- How to calculate a stop loss based on indicator
- How to submit stop order based on calculated price
- How to calculate a current bar price using a price type from inputs
- How to Use a Closed Bar Price
- Automatic Strategy Builder
-
Manual Strategy Builder
- Autotrading
- FinScript
- Trade Analysis
- Media Feeds
- Logs & Notifications
- UI & UX